Перейти к основному содержимому
Перейти к основному содержимому

Локальные журналы и метрики

Этот стартовый гид позволяет вам собирать локальные журналы и метрики из вашей системы, отправляя их в ClickStack для визуализации и анализа.

Этот пример работает только на системах OSX и Linux

Следующий пример предполагает, что вы запустили ClickStack, используя инструкции для all-in-one образа и подключились к локальному экземпляру ClickHouse или к экземпляру ClickHouse Cloud.

HyperDX в ClickHouse Cloud

Этот пример данных также можно использовать с HyperDX в ClickHouse Cloud, с лишь незначительными корректировками в процессе, как указано. Если вы используете HyperDX в ClickHouse Cloud, пользователям потребуется, чтобы локально работал сборщик Open Telemetry, как описано в руководстве по началу работы для этой модели развертывания.

Перейдите к http://localhost:8080, чтобы получить доступ к интерфейсу HyperDX, если развертываете локально. Если вы используете HyperDX в ClickHouse Cloud, выберите ваш сервис и HyperDX в левом меню.

Скопируйте ключ API для приема данных

HyperDX в ClickHouse Cloud

Этот шаг не требуется, если вы используете HyperDX в ClickHouse Cloud.

Перейдите в Настройки команды и скопируйте Ключ API для приема данных из раздела API Keys. Этот ключ API обеспечивает безопасность приема данных через сборщик OpenTelemetry.

Скопировать ключ API

Создайте локальную конфигурацию OpenTelemetry

Создайте файл otel-local-file-collector.yaml со следующим содержимым.

Важно: Заполните значение <YOUR_INGESTION_API_KEY> вашим ключом API для приема данных, скопированным выше (не требуется для HyperDX в ClickHouse Cloud).

receivers:
  filelog:
    include:
      - /var/log/**/*.log             # Linux
      - /var/log/syslog
      - /var/log/messages
      - /private/var/log/*.log       # macOS
      - /tmp/all_events.log # macos - see below
    start_at: beginning # modify to collect new files only

  hostmetrics:
    collection_interval: 1s
    scrapers:
      cpu:
        metrics:
          system.cpu.time:
            enabled: true
          system.cpu.utilization:
            enabled: true
      memory:
        metrics:
          system.memory.usage:
            enabled: true
          system.memory.utilization:
            enabled: true
      filesystem:
        metrics:
          system.filesystem.usage:
            enabled: true
          system.filesystem.utilization:
            enabled: true
      paging:
        metrics:
          system.paging.usage:
            enabled: true
          system.paging.utilization:
            enabled: true
          system.paging.faults:
            enabled: true
      disk:
      load:
      network:
      processes:

exporters:
  otlp:
    endpoint: localhost:4317
    headers:
      authorization: <YOUR_INGESTION_API_KEY>
    tls:
      insecure: true
    sending_queue:
      enabled: true
      num_consumers: 10
      queue_size: 262144  # 262,144 items × ~8 KB per item ≈ 2 GB

service:
  pipelines:
    logs:
      receivers: [filelog]
      exporters: [otlp]
    metrics:
      receivers: [hostmetrics]
      exporters: [otlp]

Эта конфигурация собирает системные журналы и метрики для систем OSX и Linux, отправляя результаты в ClickStack через OTLP-эндпоинт на порту 4317.

Временные метки приема

Эта конфигурация настраивает временные метки при приеме, присваивая обновленное значение времени каждому событию. Пользователям рекомендуется предварительно обрабатывать или парсить временные метки, используя процессоры OTel или операторы в своих журнальных файлах, чтобы обеспечить точное время появления событий.

С этой примерной настройкой, если приемник или файловый процессор настроены на начало с начала файла, все существующие записи журнала получат одну и ту же откорректированную временную метку — время обработки, а не оригинальное время события. Любые новые события, добавленные в файл, получат временные метки, приближенные к их фактическому времени генерации.

Чтобы избежать этого поведения, вы можете установить позицию начала в end в конфигурации приемника. Это обеспечивает то, что только новые записи будут встроены и временные метки будут близки к их истинному времени прибытия.

Для получения дополнительных сведений о структуре конфигурации OpenTelemetry (OTel) мы рекомендуем официальное руководство.

Подробные журналы для OSX

Пользователи, желающие получить более подробные журналы на OSX, могут запустить команду log stream --debug --style ndjson >> /tmp/all_events.log перед запуском сборщика ниже. Это позволит захватить подробные журналы операционной системы в файл /tmp/all_events.log, который уже включен в вышеуказанную конфигурацию.

Запустите сборщик

Запустите следующую команду docker, чтобы стартовать экземпляр OTel сборщика.

docker run --network=host --rm -it \
  --user 0:0 \
  -v "$(pwd)/otel-local-file-collector.yaml":/etc/otel/config.yaml \
  -v /var/log:/var/log:ro \
  -v /private/var/log:/private/var/log:ro \
  otel/opentelemetry-collector-contrib:latest \
  --config /etc/otel/config.yaml
Пользователь root

Мы запускаем сборщик от имени пользователя root для доступа ко всем системным журналам — это необходимо для захвата журналов из защищенных путей на системах на базе Linux. Тем не менее, этот подход не рекомендуется для использования в производственной среде. В производственных условиях сборщик OpenTelemetry должен быть развернут как локальный агент с минимально необходимыми разрешениями для доступа к предполагаемым источникам журналов.

Сборщик немедленно начнет собирать локальные системные журналы и метрики.

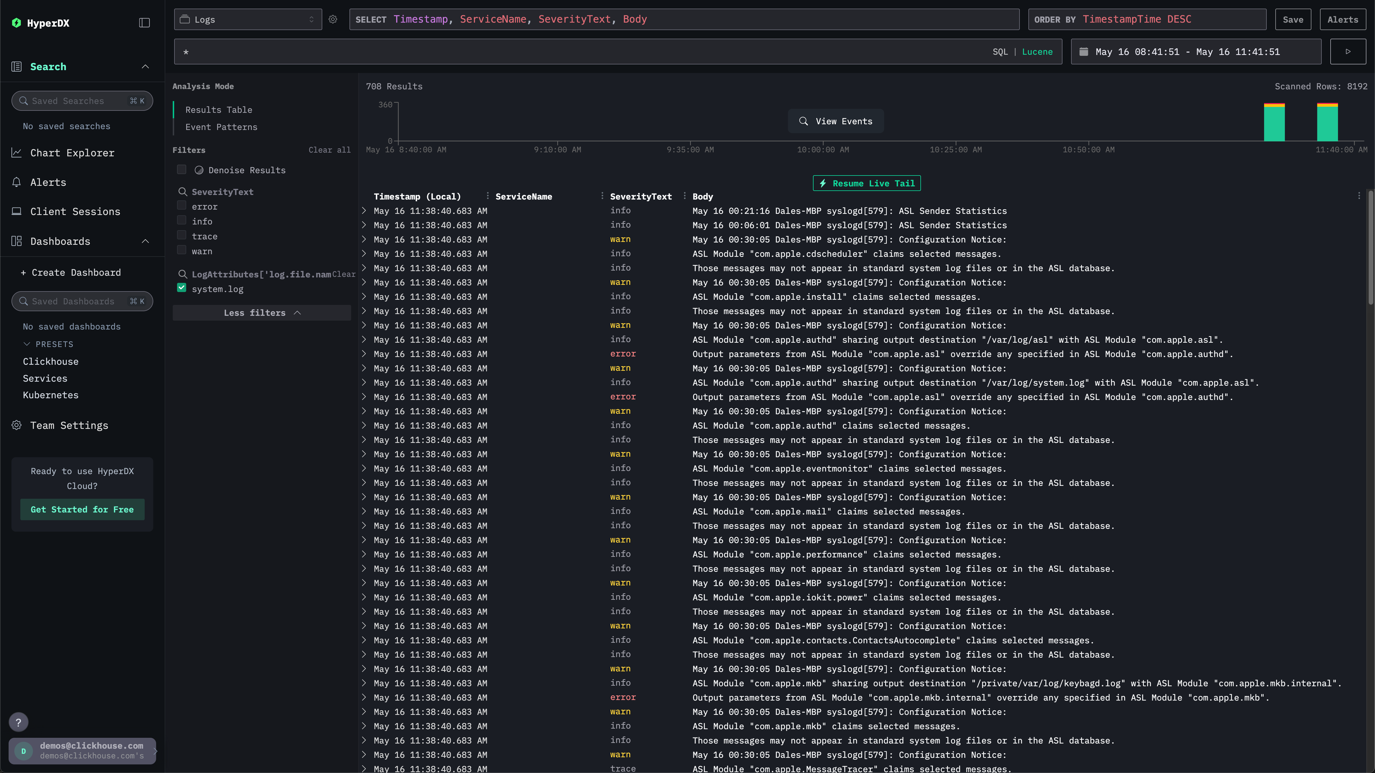
Исследуйте системные журналы

Перейдите к интерфейсу HyperDX. Интерфейс поиска должен быть заполнен локальными системными журналами. Раскройте фильтры, чтобы выбрать system.log:

Локальные журналы HyperDX

Исследуйте системные метрики

Мы можем исследовать наши метрики с помощью графиков.

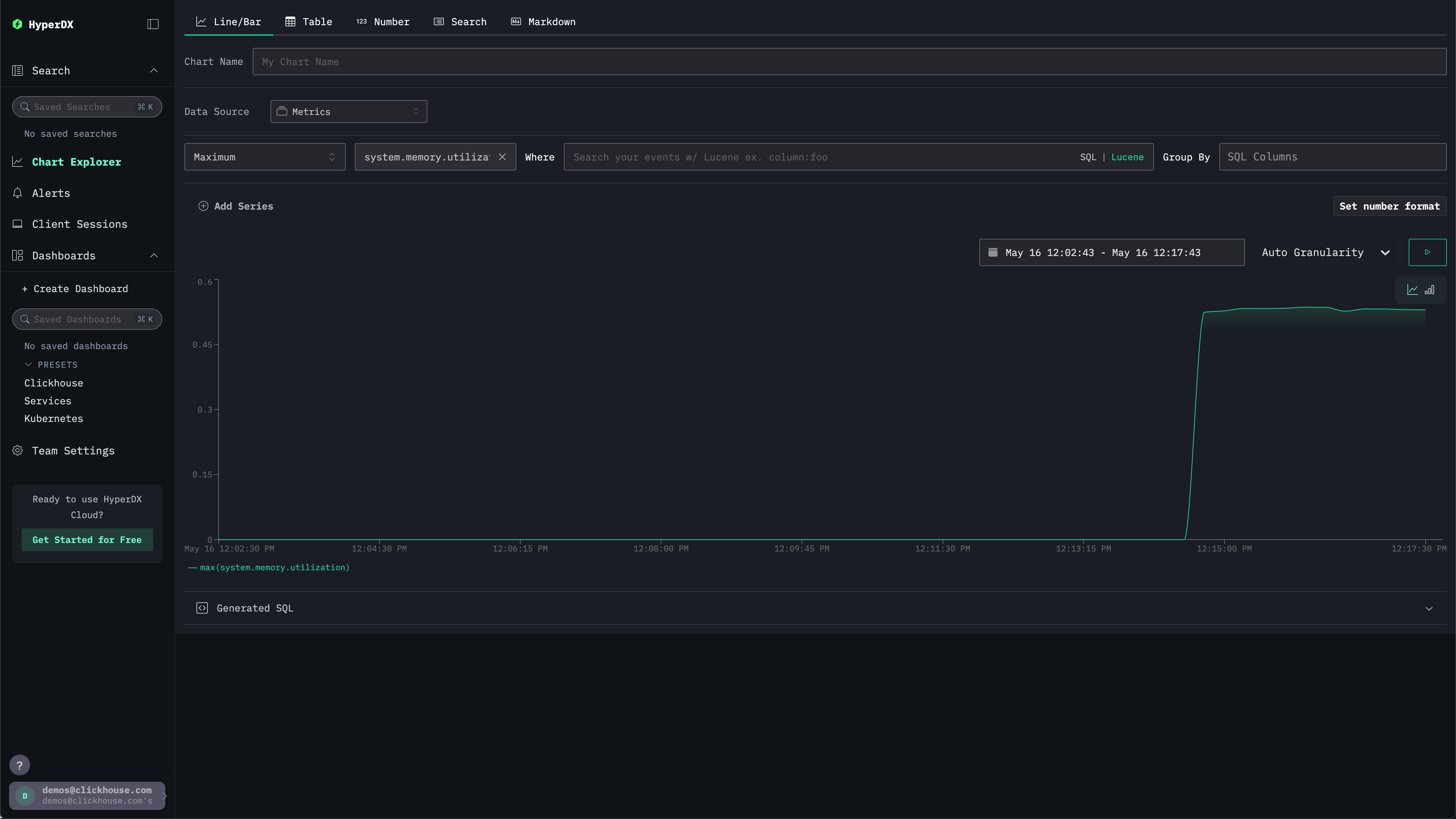
Перейдите к Исследователю графиков через левое меню. Выберите источник Metrics и Maximum в качестве типа агрегации.

В меню Выберите метрику просто введите memory, а затем выберите system.memory.utilization (Gauge).

Нажмите кнопку запуска, чтобы визуализировать использование вашей памяти с течением времени.

Память с течением времени

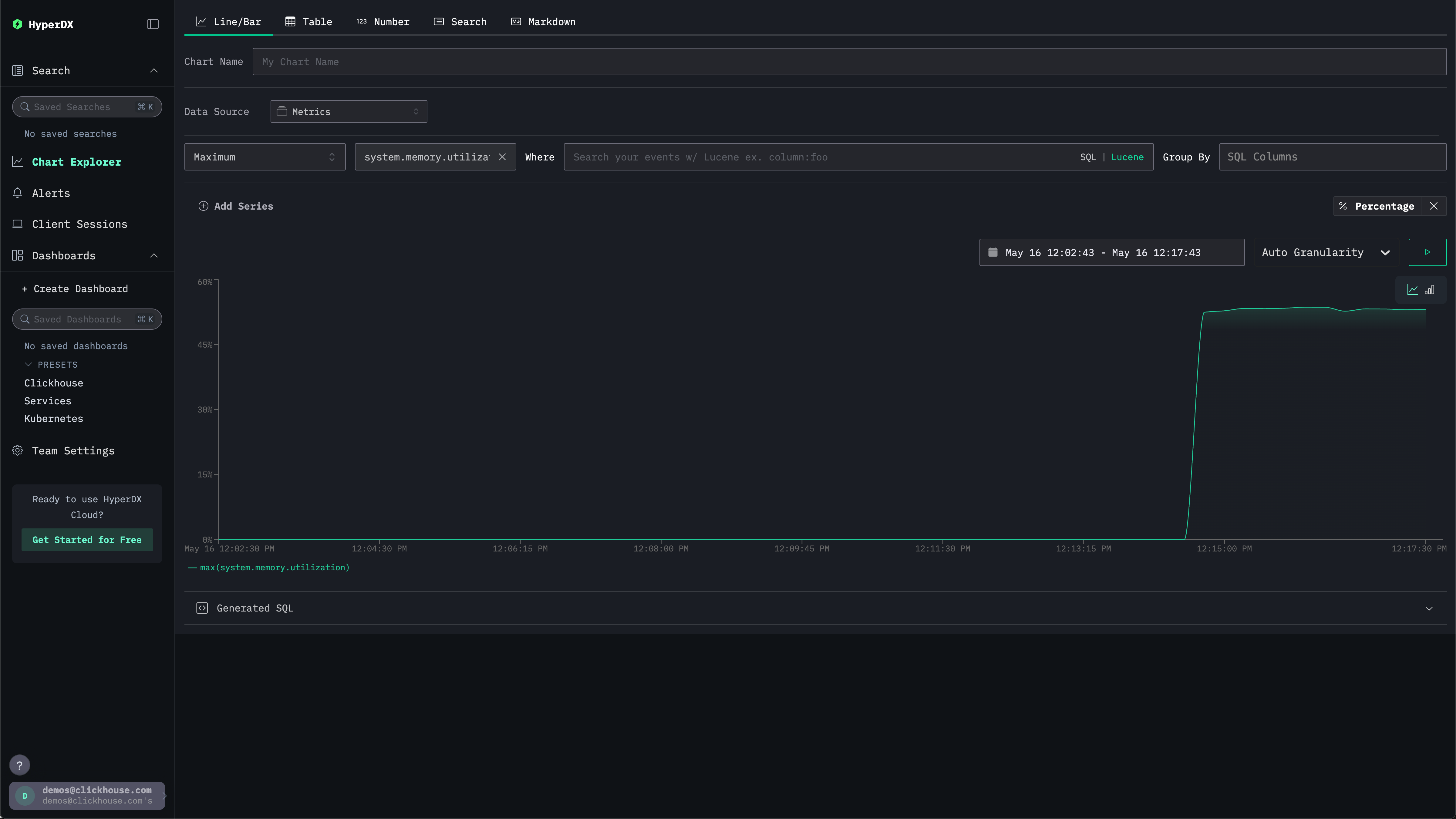
Обратите внимание, что число выводится как плавающая точка в формате %. Чтобы отобразить его более четко, выберите Установить формат числа.

Формат числа

В последующем меню вы можете выбрать Процент из выпадающего списка Формат вывода, прежде чем нажать Применить.

Процент памяти со временем