События шаблоны с ClickStack
Шаблоны событий в ClickStack позволяют быстро понять большие объемы журналов или трассировок, автоматически группируя похожие сообщения, таким образом, вместо того чтобы просматривать миллионы отдельных событий, вам нужно лишь оценить небольшое количество значимых групп.

Это значительно упрощает выявление новых, повторяющихся ошибок или предупреждений, а также тех, которые вызывают резкие всплески в объеме журнала. Поскольку шаблоны генерируются динамически, вам не нужно определять регулярные выражения или поддерживать правила разбора - ClickStack автоматически адаптируется к вашим событиям, независимо от формата.
Помимо реагирования на инциденты, этот высокоуровневый обзор также помогает выявить шумные источники журналов, которые можно сократить для уменьшения затрат, обнаружить различные типы журналов, которые производит сервис, и быстрее ответить на вопрос, излучает ли система уже сигналы, которые вас интересуют.
Доступ к шаблонам событий
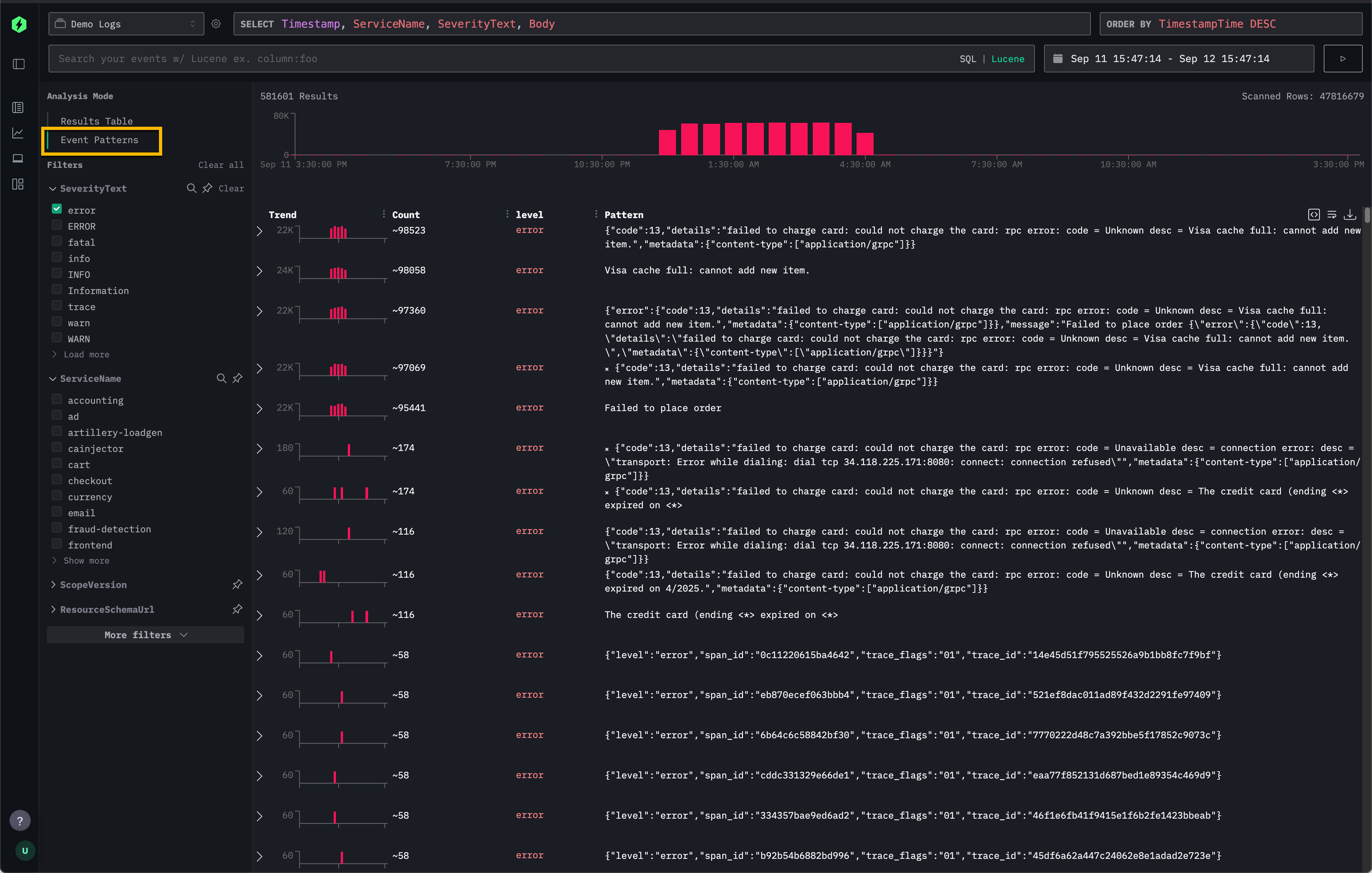
Шаблоны событий доступны напрямую через панель Поиск в ClickStack.
В верхнем левом углу выберите режим Анализ и выберите Шаблоны событий, чтобы переключиться с обычной таблицы результатов на кластерный вид похожих событий.

Это предоставляет альтернативу стандартной таблице Результатов, которая позволяет пользователям прокручивать каждый индивидуальный журнал или трассировку.
Рекомендации
Шаблоны событий наиболее эффективны, когда применяются к узким подсетям ваших данных. Например, фильтрация до одного сервиса перед включением шаблонов событий обычно выявляет более релевантные и интересные сообщения, чем применение шаблонов к тысячам сервисов сразу.
Они также особенно мощны для обобщения сообщений об ошибках, когда повторяющиеся ошибки с различными идентификаторами или нагрузками группируются в краткие кластеры.
Для живого примера посмотрите, как используются шаблоны событий в Удаленном демонстрационном наборе данных.