Перейти к основному содержимому
Перейти к основному содержимому

Информация о запросах

Функция Информация о запросах упрощает использование встроенного журнала запросов ClickHouse с помощью различных визуализаций и таблиц. Таблица system.query_log в ClickHouse является ключевым источником информации для оптимизации запросов, отладки и мониторинга общего состояния и производительности кластера.

Обзор запросов

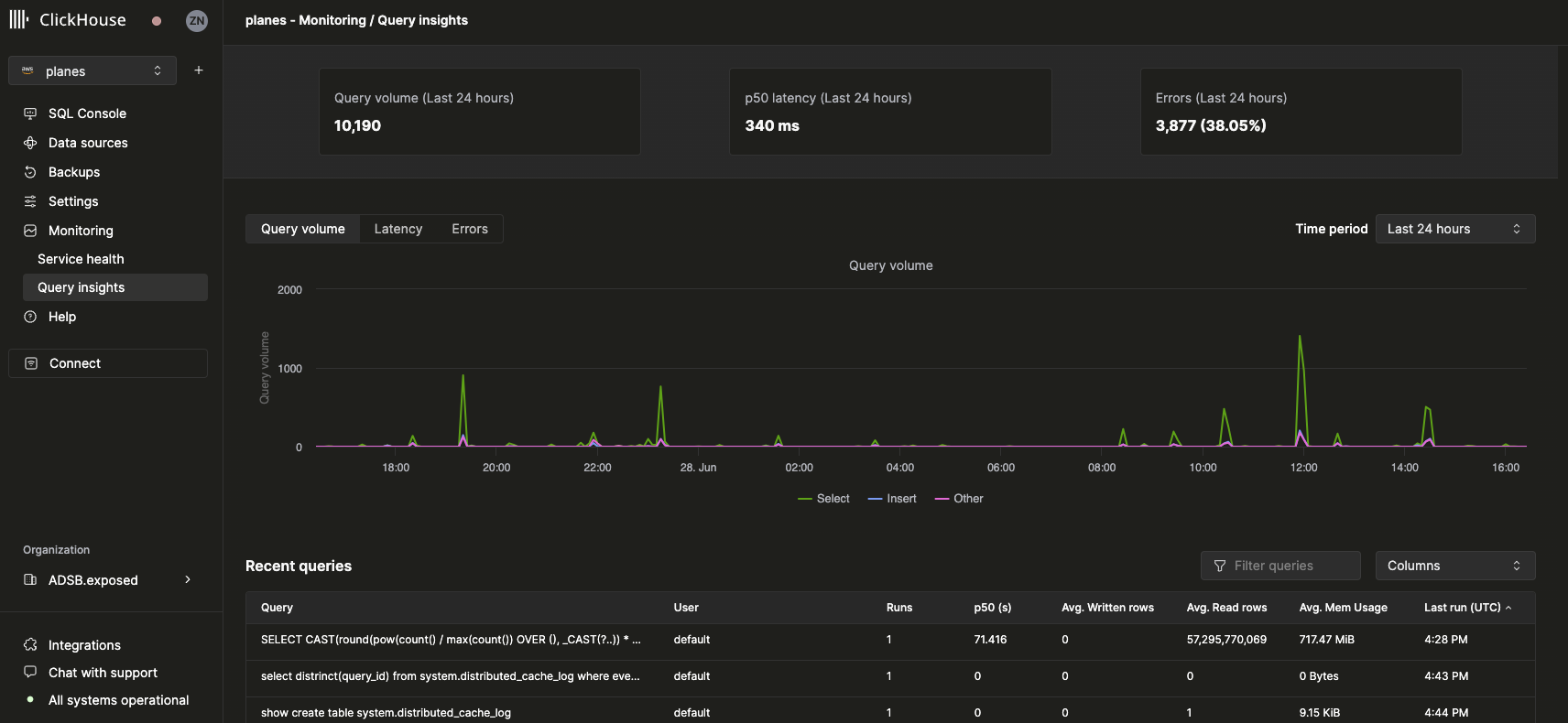
После выбора сервиса пункт Мониторинг в левом боковом меню должен расшириться, чтобы показать новый пункт Информация о запросах. Нажатие на этот вариант открывает новую страницу Информации о запросах:

Обзор интерфейса Информации о запросах

Основные метрики

Статистические блоки вверху представляют собой базовые метрики запросов за выбранный период времени. Ниже мы представили три графика временных рядов, представляющих объем запросов, задержку и уровень ошибок, разбитые по типу запроса (select, insert, другие) за выбранный временной интервал. График задержки можно дополнительно настроить для отображения p50, p90 и p99 задержек:

График задержек интерфейса Информации о запросах

Недавние запросы

Под основными метриками таблица отображает записи журнала запросов (группированные по нормализованному хешу запроса и пользователю) за выбранный временной интервал:

Таблица недавних запросов интерфейса Информации о запросах

Недавние запросы можно фильтровать и сортировать по любому доступному полю. Таблицу также можно настроить для отображения или скрытия дополнительных полей, таких как таблицы, задержки p90 и p99.

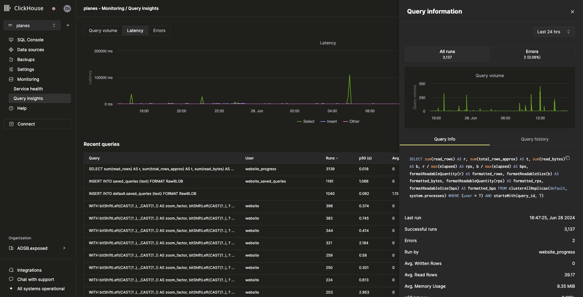
Подробности запроса

Выбор запроса из таблицы недавних запросов откроет всплывающее окно с метриками и информацией, относящейся к выбранному запросу:

Подробности запроса интерфейса Информации о запросах

Как мы видим из всплывающего окна, этот конкретный запрос был выполнен более 3000 раз за последние 24 часа. Все метрики на вкладке Информация о запросе являются агрегированными метриками, но мы также можем просмотреть метрики из отдельных запусков, выбрав вкладку История запросов:

Информация о запросе интерфейса Информации о запросах

Из этой панели пункты Настройки и Профилирование событий для каждого запуска запроса могут быть развернуты, чтобы раскрыть дополнительную информацию.